Hallo Bitcoin-Fans und Mining-Enthusiasten! Heute stelle ich euch ein echtes Highlight vor: Den Bitaxe Gamma v601 SuperSink Overclocker Edition, der mit einer stabilen Hashrate von bis zu 1,9 TH/s glänzt. Dieser kompakte und open-source Bitcoin-Miner ist speziell für das heimische Solo-Lottery-Mining entwickelt worden und bringt dank extremer Kühlung sowie gezieltem Overclocking maximale Leistung in ein kleines, leises Paket.
Was macht den Bitaxe Gamma v601 SuperSink so besonders?
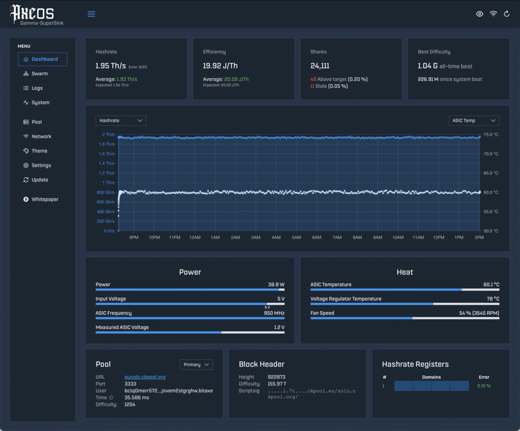
Der Bitaxe Gamma basiert auf dem modernen BM1370 ASIC-Chip und wird in dieser Edition extrem übertätet – er ist voreingestellt sowie gründlich getestet auf eine durchschnittliche Hashrate von 1,9 TH/s. Das ist eine wirklich beeindruckende Leistung, besonders da der Miner dabei energieeffizient und heimtauglich bleibt.
Das absolute Herzstück des Bitaxe Gamma v601 SuperSink ist jedoch die überlegene Kühlung:
- Ein massiver SuperSink Kupfer-Kühlkörper mit 1636 cm² Oberfläche
- Zwei leise GELID 40mm-Lüfter in Push-Pull-Konfiguration (senken die ASIC-Temperatur um 15–20 °C)
- Sowie ein zusätzlicher Kühlkörper und ein weiterer GELID 40mm-Lüfter für den Spannungsregler (V-Reg) auf der Rückseite
Dadurch bleibt der Miner auch bei Höchstleistung kühl, stabil und angenehm leise – und das macht ihn ideal für den Dauerbetrieb im Wohnzimmer oder Büro.
Weitere Highlights sind unter anderem:
- Einfache Bedienung: Integrierter ESP32-Controller mit WLAN, Konfiguration über eine lokale Weboberfläche – kein PC nötig! Echtzeit-Anzeige von Hashrate, Effizienz und Temperaturen.
- Open-Source: Vollständig offen (Hardware und Software auf GitHub: skot/bitaxe), ideal für Bastler und die dezentrale Community. Unterstützt Pool- oder Solo-Mining.
- Robuste Bauweise: Schwere, gefräste und anodisierte Aluminium-Ständer in Schwarz mit Lasergravur.
Technische Daten im Überblick
- Hashrate: Bis zu 1,9 TH/s (overclocked)
- ASIC-Chip: BM1370
- Kühlung: SuperSink Kupfer-Kühlkörper + Doppellüfter (Push-Pull) + V-Reg-Kühler
- Stromversorgung: Hochwertiges 5,2 V / 8 A Netzteil (weltweit kompatibel, im Lieferumfang enthalten)
- Abmessungen: Ca. 18 × 15 × 13 cm
- Gewicht: Ca. 0,5 kg
Zusammengefasst ist der Miner energieeffizient, leise und kompakt – genau das, was man für spannendes Lottery-Mining zu Hause braucht, bei dem man letztendlich auf den großen Block-Reward hofft.
Preis und Verfügbarkeit
Aktuell ist der Bitaxe Gamma v601 SuperSink für 199,00 € (inkl. MwSt., zzgl. Versand) erhältlich und vorrätig. Die Lieferzeit beträgt ca. 3–4 Werktage. Wenn du auf der Suche nach einem leistungsstarken, aber bezahlbaren Solo-Miner bist, der Spaß macht und die Dezentralisierung von Bitcoin unterstützt, ist diese Overclocker-Edition eine klare Empfehlung!



